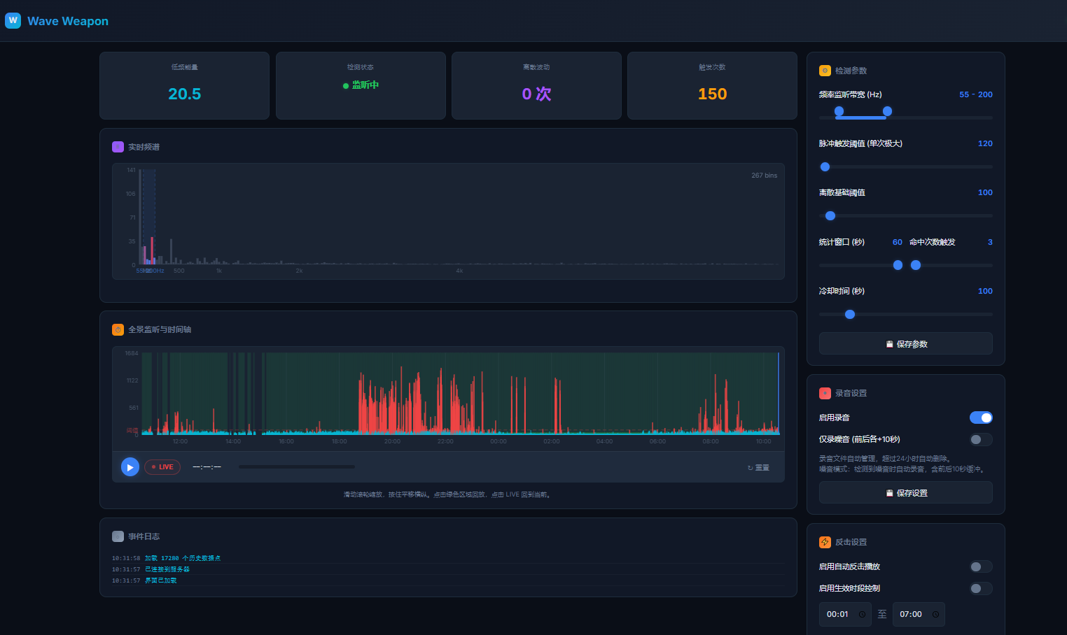
小玩意还在琢磨中,利用听墙体漏水声的这个小东西来监测噪音。通过智能插排启动爱丁音响。
目的是当监测到某个噪音频率后自动反击。目前没有使用的准备,但是得先准备着。
难点:不太好识别真正的噪音,像小孩光脚在地板上奔跑和拖拉桌椅的高频刺耳声,这对我来说是个难点。
1
roy319 8 小时 39 分钟前
看标题我以为是要用 MIMO 实现声音定向攻击呢
|
2
sm1314 8 小时 9 分钟前
 好巧,我前两天刚搞完,楼上一个夜场的黄毛每天凌晨 3 点在家里走路很吵。现在问题是,对于脚步声噪音能准确抓取,但是监听+播放都是用小爱音响来完成的,播放的低频反击声音穿透楼板估计不够, 小爱的功放好像只有 12 瓦,在拼夕夕上买了个 15 瓦的共振音响,准备到货了换掉试试看
|
4
est 6 小时 54 分钟前
嘿嘿,你们猜我半夜搓这个 网页版 音频编辑器 /t/1205219 是为了啥。。。。
|
5
xtreme1 6 小时 52 分钟前
监测这个思路我觉得不行
凭啥还要根据他的行为, 我今天心情好随时随地开两个小时 |
6
YaD2x OP @xtreme1 老哥说的对,不应该考虑那么多。但是我有包袱,不愿意彻底激化矛盾。主要还是想通过温和的方式把矛盾解决。可能自身性格比较软弱,害怕矛盾激化,争吵不过人家。
|
7
zy0829 4 小时 57 分钟前
|
8
zzz22333 3 小时 32 分钟前 via Android
问题在于,因为共振,你以为是楼上的声音,可能是楼上的楼上,或者旁边,这不就误伤了嘛
|